产品官网 | 下载地址 | 文档资源 | 体验环境

LastCommit License License Issues Slack

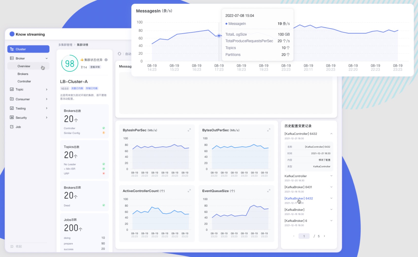
--- ## `Know Streaming` 简介 `Know Streaming`是一套云原生的Kafka管控平台,脱胎于众多互联网内部多年的Kafka运营实践经验,专注于Kafka运维管控、监控告警、资源治理、多活容灾等核心场景。在用户体验、监控、运维管控上进行了平台化、可视化、智能化的建设,提供一系列特色的功能,极大地方便了用户和运维人员的日常使用,让普通运维人员都能成为Kafka专家。整体具有以下特点: - 👀  **零侵入、全覆盖** - 无需侵入改造 `Apache Kafka` ,一键便能纳管 `0.10.x` ~ `3.x.x` 众多版本的Kafka,包括 `ZK` 或 `Raft` 运行模式的版本,同时在兼容架构上具备良好的扩展性,帮助您提升集群管理水平; - 🌪️  **零成本、界面化** - 提炼高频 CLI 能力,设计合理的产品路径,提供清新美观的 GUI 界面,支持 Cluster、Broker、Topic、Group、Message、ACL 等组件 GUI 管理,普通用户5分钟即可上手; - 👏  **云原生、插件化** - 基于云原生构建,具备水平扩展能力,只需要增加节点即可获取更强的采集及对外服务能力,提供众多可热插拔的企业级特性,覆盖可观测性生态整合、资源治理、多活容灾等核心场景; - 🚀  **专业能力** - 集群管理:支持集群一键纳管,健康分析、核心组件观测 等功能; - 观测提升:多维度指标观测大盘、观测指标最佳实践 等功能; - 异常巡检:集群多维度健康巡检、集群多维度健康分 等功能; - 能力增强:Topic扩缩分区、Topic扩缩副本、Topic副本迁移 等功能;   **产品图**

## 文档资源 **`开发相关手册`** - [打包编译手册](docs/install_guide/源码编译打包手册.md) - [单机部署手册](docs/install_guide/单机部署手册.md) - [版本升级手册](docs/install_guide/版本升级手册.md) - [本地源码启动手册](docs/dev_guide/本地源码启动手册.md) **`产品相关手册`** - [产品使用指南](docs/user_guide/用户使用手册.md) - [2.x与3.x新旧对比手册](docs/user_guide/新旧对比手册.md) - [FAQ](docs/user_guide/faq.md) **点击 [这里](https://doc.knowstreaming.com/product),也可以从官网获取到更多文档** ## 成为社区贡献者 点击 [这里](CONTRIBUTING.md),了解如何成为 Know Streaming 的贡献者 ## 加入技术交流群 **`1、知识星球`**









👍 我们正在组建国内最大,最权威的 **[Kafka中文社区](https://z.didi.cn/5gSF9)** 在这里你可以结交各大互联网的 Kafka大佬 以及 3000+ Kafka爱好者,一起实现知识共享,实时掌控最新行业资讯,期待 👏   您的加入中~ https://z.didi.cn/5gSF9 有问必答~! 互动有礼~! PS: 提问请尽量把问题一次性描述清楚,并告知环境信息情况~!如使用版本、操作步骤、报错/警告信息等,方便大V们快速解答~   **`2、微信群`** 微信加群:添加`mike_zhangliang`、`danke-x`的微信号备注Logi加群。