mirror of
https://github.com/didi/KnowStreaming.git
synced 2025-12-24 03:42:07 +08:00
4.7 KiB
4.7 KiB
Know Streaming 简介
Know Streaming是一套云原生的Kafka管控平台,脱胎于众多互联网内部多年的Kafka运营实践经验,专注于Kafka运维管控、监控告警、资源治理、多活容灾等核心场景。在用户体验、监控、运维管控上进行了平台化、可视化、智能化的建设,提供一系列特色的功能,极大地方便了用户和运维人员的日常使用,让普通运维人员都能成为Kafka专家。整体具有以下特点:
-
👀 零侵入、全覆盖
- 无需侵入改造
Apache Kafka,一键便能纳管0.10.x~3.x.x众多版本的Kafka,包括ZK或Raft运行模式的版本,同时在兼容架构上具备良好的扩展性,帮助您提升集群管理水平;
- 无需侵入改造
-
🌪️ 零成本、界面化
- 提炼高频 CLI 能力,设计合理的产品路径,提供清新美观的 GUI 界面,支持 Cluster、Broker、Topic、Group、Message、ACL 等组件 GUI 管理,普通用户5分钟即可上手;
-
👏 云原生、插件化
- 基于云原生构建,具备水平扩展能力,只需要增加节点即可获取更强的采集及对外服务能力,提供众多可热插拔的企业级特性,覆盖可观测性生态整合、资源治理、多活容灾等核心场景;
-
🚀 专业能力
- 集群管理:支持集群一键纳管,健康分析、核心组件观测 等功能;
- 观测提升:多维度指标观测大盘、观测指标最佳实践 等功能;
- 异常巡检:集群多维度健康巡检、集群多维度健康分 等功能;
- 能力增强:Topic扩缩分区、Topic扩缩副本、Topic副本迁移 等功能;
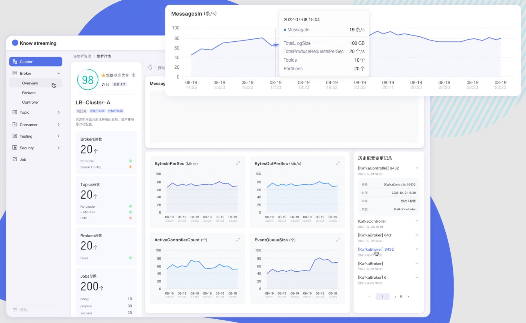
产品图
文档资源
开发相关手册
产品相关手册
点击 这里,也可以从官网获取到更多文档
成为社区贡献者
点击 这里,了解如何成为 Know Streaming 的贡献者
加入技术交流群
1、知识星球
👍 我们正在组建国内最大,最权威的 Kafka中文社区
在这里你可以结交各大互联网的 Kafka大佬 以及 3000+ Kafka爱好者,一起实现知识共享,实时掌控最新行业资讯,期待 👏 您的加入中~ https://z.didi.cn/5gSF9
有问必答~! 互动有礼~!
PS: 提问请尽量把问题一次性描述清楚,并告知环境信息情况~!如使用版本、操作步骤、报错/警告信息等,方便大V们快速解答~
2、微信群
微信加群:添加mike_zhangliang、danke-x的微信号备注Logi加群。


