mirror of
https://github.com/didi/KnowStreaming.git
synced 2025-12-24 03:42:07 +08:00
4.7 KiB
4.7 KiB
Know Streaming 简介
Know Streaming专注于Kafka运维管控、监控告警、资源治理、多活容灾等核心场景,经历大规模集群、海量大数据考验,在用户体验、监控、运维管控上进行了平台化、可视化、智能化的建设,提供一系列特色的功能,极大地方便了用户和运维人员的日常使用。与其他Kafka管控产品相比,Know Streaming 具有以下特点:
-
👀 简单易用:提炼高频的 CLI 能力,设计合理的产品使用路径,绘制清新美观的 GUI 页面,始终将简单易用作为产品的主要目标。
-
🌪️ 功能丰富:主要包含
多集群管理和系统管理两大块,具体包含:- 多集群管理:包括集群管理、Broker管理、Topic管理、Group管理、Security管理、Jobs管理等六大功能模块,几乎涵盖 CLI 的所有高频能力。
- 系统管理:包括配置管理、用户管理、审计日志等3大功能模块,基本满足开源用户的使用需要。
-
👏 版本兼容:支持 0.10 及以上,
ZK或Raft运行模式的Kafka版本,此外在兼容架构上具备良好的扩展性。 -
🚀 专业能力:不仅是 CLI 到 GUI 的优秀翻译,更是涵盖一系列专业能力的产品,包括但不限于:
- 观测提升:
多维度指标观测大盘、观测指标最佳实践等功能。 - 异常巡检:
集群多维度健康巡检、集群多维度健康分等功能。 - 能力增强:
Topic扩缩副本、Topic副本迁移等功能。
- 观测提升:
-
⚡️ 支持分布式:具备水平扩展能力,只需要增加节点即可获取更强的采集及对外服务能力。
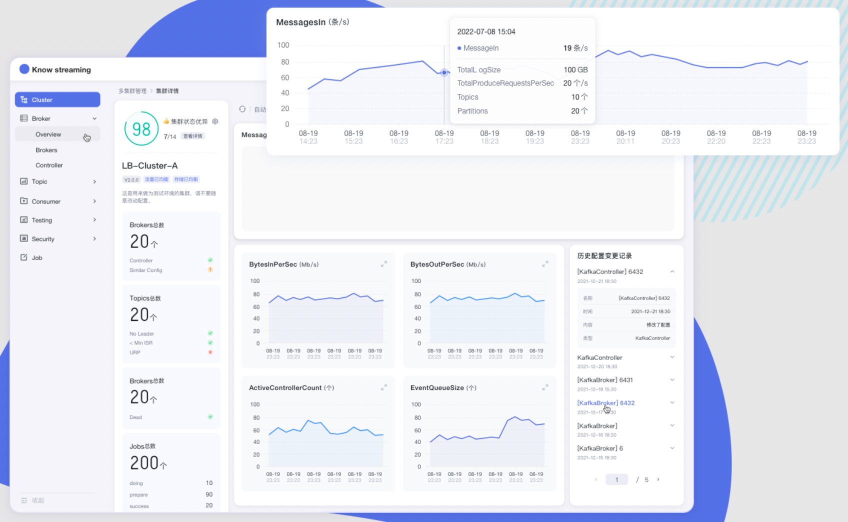
产品图
文档资源
开发相关手册
产品相关手册
点击 这里,也可以从官网获取到更多文档
成为社区贡献者
点击 这里,了解如何成为 Know Streaming 的贡献者
加入技术交流群
1、知识星球
👍 我们正在组建国内最大,最权威的 Kafka中文社区
在这里你可以结交各大互联网的 Kafka大佬 以及 3000+ Kafka爱好者,一起实现知识共享,实时掌控最新行业资讯,期待 👏 您的加入中~ https://z.didi.cn/5gSF9
有问必答~! 互动有礼~!
PS: 提问请尽量把问题一次性描述清楚,并告知环境信息情况~!如使用版本、操作步骤、报错/警告信息等,方便大V们快速解答~
2、微信群
微信加群:添加mike_zhangliang、danke-x的微信号备注Logi加群。


